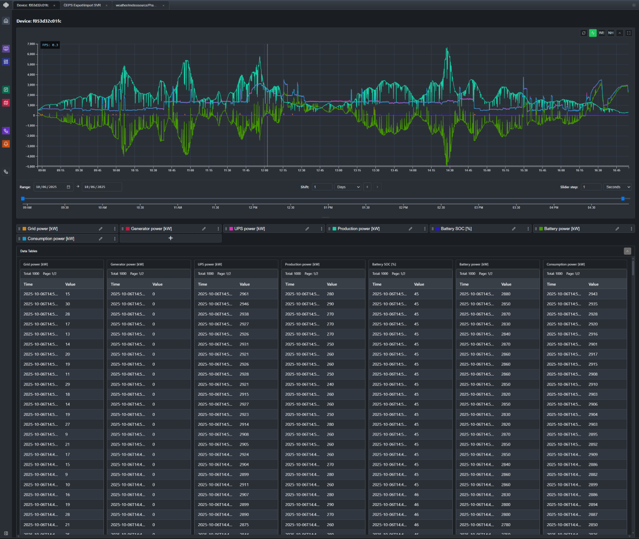
Real-Time Intelligence and Control for Energy Assets

Solutions

Make faster decisions in mission-critical environments with our platform

Energy

Real-time optimization for industrial and distributed energy assets

  • Orchestrate PV, batteries, CHP and flexible loads from one platform
  • Combine market, forecast and IoT data in real time
  • Build, test and run dispatch strategies for imbalance, intraday and flexibility signals
  • Reduce energy costs by 10–15%, proven in live industrial deployment

Platform

Unified platform for controlling cyber-physical systems in real-time.

Operational Intelligence

Real-time visibility with automated threat detection across all operations.

Command & Control

Monitor and orchestrate critical operations from a unified platform.

Stream Processing

Process millions of events per second with immediate response to critical situations.

Advanced Analytics

Predictive analytics and custom dashboards for better decision-making.

Ariuna Systems platform showcase

Research

We build our own infrastructure—software-first, hardware-integrated

Kairo

A stream processing engine with exceptional throughput and low latency for mission-critical scenarios, processing over 2M events per second to deliver immediate insights.

Fiume

A secure data repository optimized for storing and retrieving vast quantities of events, forming the reliable backbone for all analytics and operational processes.

Theia

An intuitive central interface for system configuration, real-time data visualization, and complete operational control.

We apply cutting-edge methods to meet our customers' needs